03 mar Make CRM vs Smark CRM: qual melhor no B2B
📊 Make CRM vs Smark CRM: qual entrega mais previsibilidade no B2B?
Na comparação entre Make CRM vs Smark CRM, estamos analisando duas soluções nacionais voltadas para gestão comercial. A diferença está no foco: estrutura tradicional de CRM ou performance integrada ao funil moderno de vendas B2B.
Se sua empresa precisa crescer com controle e clareza de números, essa análise vai direto ao que importa.
Visão geral das plataformas
O Smark CRM é uma solução brasileira com foco em organização de carteira, gestão de oportunidades e acompanhamento comercial.
O Make CRM foi desenvolvido para unir gestão de vendas, WhatsApp nativo, tracking de campanhas e métricas de conversão em um único ambiente.
- Smark CRM: organização comercial tradicional
- Make CRM: gestão de funil com foco em performance
WhatsApp e comunicação integrada
No B2B brasileiro, grande parte das negociações acontece via WhatsApp.
O Make CRM integra WhatsApp nativamente ao funil, registrando conversas por oportunidade e mantendo o histórico centralizado dentro do pipeline.
- Conversas vinculadas à negociação
- Menos perda de informação
- Mais controle sobre o próximo passo
👉 Conheça o CRM com WhatsApp integrado
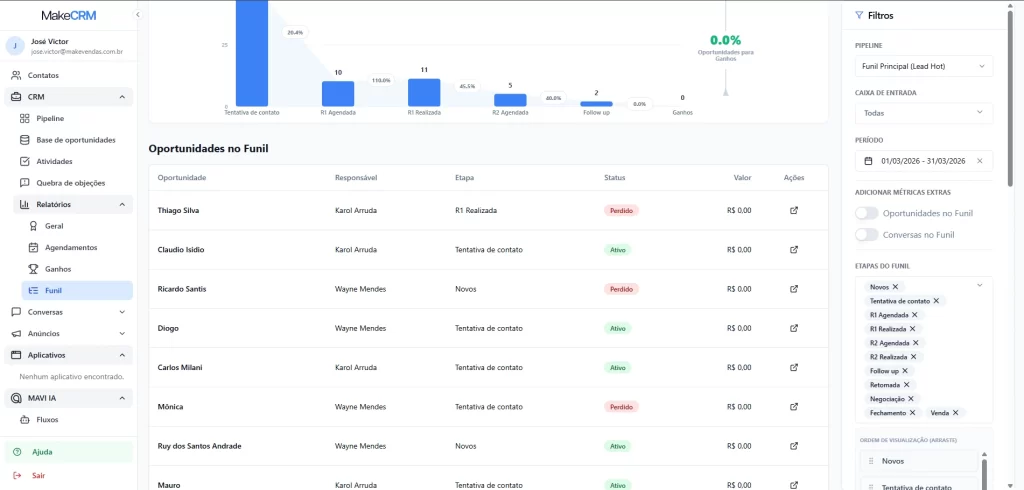
Controle de funil e métricas de conversão
Um dos principais diferenciais no comparativo Make CRM vs Smark CRM é a profundidade na análise de conversão.
O Make CRM prioriza leitura estratégica do pipeline para que o gestor tenha previsibilidade real de receita.
- Taxa de conversão por etapa
- Identificação de gargalos
- Previsão baseada em oportunidades ativas
- Relatórios focados em performance

Integração com marketing e origem dos leads
No B2B moderno, vendas e marketing precisam estar conectados.
O Make CRM organiza leads vindos de campanhas digitais, permitindo rastrear origem e avaliar o desempenho por canal.
- Leads estruturados no funil
- Rastreamento de campanha
- Análise de ROI comercial
👉 Veja como integrar marketing e vendas
Complexidade e implementação
Empresas B2B precisam de agilidade para colocar o CRM em operação.
O Make CRM foi pensado para implementação rápida, com suporte local e adaptação à realidade comercial brasileira.
- Setup simplificado
- Curva de aprendizado reduzida
- Foco direto em resultado comercial
Make CRM vs Smark CRM: qual escolher?
O Smark CRM atende empresas que buscam estruturação comercial tradicional.
O Make CRM atende empresas que querem:
- WhatsApp integrado ao funil
- Previsibilidade de receita
- Controle de métricas de conversão
- Integração com campanhas digitais
Conclusão: controle gera crescimento
Na análise Make CRM vs Smark CRM, a principal diferença está no foco estratégico. Enquanto o Smark organiza o comercial, o Make CRM prioriza previsibilidade, integração e performance no contexto B2B brasileiro.
Se o objetivo é crescimento com controle de funil e métricas claras, o Make CRM se posiciona como a alternativa mais estratégica.
👉 Fale com um especialista Make
Instagram: @makeaceleradordevendas
🔗 Leia também
👉 Segmentação inteligente para vender melhor